
Depuis que je suis là, j’essaie de pas faire mon Français de base, à dénigrer tout ce qu’on trouve ici sous prétexte qu’en France, c’est mieux. Le chauvinisme ça craint. Alors je fais des efforts d’ouverture.
Leur système d’unités par exemple, il est naze. Un pied fait 30 centimètres, et évidemment, dans un pied, y pas 10 pouces. Y en a DOUZE. Et trois pieds dans un yard. Et 1 760 yards dans un mile. Bonjour la conversion. Les masses, c’est pareil : 16 onces dans une livre. En ce qui concerne la température, tout ce que je sais c’est que l’eau gèle à 32 °F (32. Pas 30 ou 33, non, 32. Comme le nombre de dents qui claquent à cette température, sûrement).
Mais à côté de ça, attention, j’étais épaté par leur système de numérotation des maisons dans les rues. Visiblement, ça se suivait pas naturellement, comme chez nous autres. C’est pas parce que tu as un numéro 2301 que la maison d’à côté, c’est le numéro 2303. Non non. J’en avais déduit que c’était une question de distance, que les maisons étaient numérotées en fonction de leur position dans la rue, comme des coordonnées. La maison 2301 à 2301 yards du début de la rue, pis 10 yards plus loin, le numéro 2311 à 2311 yards, etc. Pratique pour savoir si on est encore loin de chez oncle Robert quand on cherche son chemin pour rejoindre le repas de famille de Thanksgiving à travers la neige. Là, je les trouvais malins, les Ricains. Système pratique, mieux que le nôtre, rien à dire. Chouette, quoi. Respect.

Fig. 1 : Monsieur et madame oncle Robert sont heureux de vous convier au repas de Thanksgiving qui se tiendra rue Kennedy, au numéro f(x) = x2 + cos(x) avec x = 2
Et pis en fait, non. Je me suis fait expliquer le truc. Les unités et les dizaines changent de maison en maison, et les centaines changent de bloc en bloc :

Fig. 2 : Chouette, on peut compter en blocs.
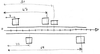
Donc ça se passe bien quand on est en ville. Tu peux même savoir combien de rues te séparent d’oncle Robert. Par contre, tout se complique dès qu’il lui vient l’idée con d’aller habiter au milieu de la campagne :

Fig. 3 : numérotation campagnarde joyeusement bordélique
Là, déjà, y a de quoi s’arracher les cheveux. Un peu. Mais les deux exemples pratiques suivant, c’est la calvitie précoce assurée :

Fig. 4 : Numérotation de Woodward avenue sur 50 km, de Détroit à Pontiac. T’as intérêt à savoir dans laquelle des villes habite oncle Robert.

Fig. 5 : Numérotation de 14 Mile Road autour du golf de Bloomfield. Certains ont été retrouvés morts de faim après avoir cherché un raccourci qu’ils ne trouvèrent jamais.
Conclusion : TOUJOURS avoir un plan avec soi. Sinon, le temps d’arriver, y aura plus de dinde, et oncle Robert fera la gueule toute l’année.
Yeah Yeah Yeahs – Tick
